
Leitfaden zu den Anlagen, die das Kobelco Eco-Solutions-System einsetzen
Chubu-Kamikita Reinigungszentrum
Diese Anlage war das erste in Betrieb genommene Wirbelschicht-Vergasungs- und –Schmelzsystem.
| Name der Anlage |
Chubu-Kamikita Reinigungszentrum |
| Kapazität |
60 t/Tag (30 t/24 Std. x 2 Einheiten) |
| Fertiggestellt |
Oktober 2000 |
Umweltschutz-Kriterien
| Gesamtstaub |
0,01 g/Nm³ oder weniger |
| Chlorwasserstoff (HCl) |
50 ppm oder weniger |
| Schwefeloxide (SOx) |
20 ppm oder weniger |
| Stickoxide (NOx) |
150 ppm oder weniger |
| Kohlenmonoxid (CO) |
30 ppm oder weniger (Durchschnittswert für 4 Std.) |
| Dioxine |
0,1 ng TEQ/Nm³ oder weniger |
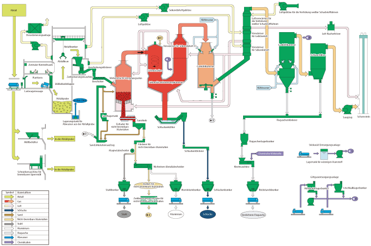
System-Flussdiagramm

Aki Reinigungszentrum
| Name der Anlage |
Aki Reinigungszentrum |
| Kapazität |
130 t/Tag (65 t/24 Std. x 2 Einheiten) |
| Erzeugungskapazität des elektrischen Stroms |
1300 kW |
| Fertiggestellt |
November 2002 |
Umweltschutz-Kriterien
| Gesamtstaub |
0,01 g/Nm³ oder weniger |
| Chlorwasserstoff (HCl) |
50 ppm oder weniger |
| Schwefeloxide (SOx) |
20 ppm oder weniger |
| Stickoxide (NOx) |
50 ppm oder weniger |
| Kohlenmonoxid (CO) |
30 ppm oder weniger |
| Dioxine |
0,1 ng TEQ/Nm³ oder weniger |
System-Flussdiagramm

Ökologisches Abwasser- und Abfallentsorgungszentrum, Abfallbehandlungsanlage
| Name der Anlage |
Ökologisches Abwasser- und Abfallentsorgungszentrum, Abfallbehandlungsanlage |
| Betrieben durch |
Kazuno City Administrative Association |
| Kapazität |
60 t/Tag (30 t/24 Std. x 2 Einheiten) |
| Fertiggestellt |
November 2002 |
Umweltschutz-Kriterien
| Gesamtstaub |
0,02 g/Nm³ oder weniger |
| Chlorwasserstoff (HCl) |
50 ppm oder weniger |
| Schwefeloxide (SOx) |
20 ppm oder weniger |
| Stickoxide (NOx) |
100 ppm oder weniger |
| Kohlenmonoxid (CO) |
30 ppm oder weniger (Durchschnittswert für 4 Std.) |
| Dioxine |
0,05 ng TEQ/Nm³ oder weniger |
System-Flussdiagramm

Ishinomaki Bezirksreinigungszentrum
| Name der Anlage |
Ishinomaki Bezirksreinigungszentrum |
| Kapazität |
230 t/Tag (115 t/24 Std. x 2 Einheiten) |
| Abhitzekessel-Dampfbedingungen |
30 kg/cm²G x 300 ˚C |
| Erzeugungskapazität |
2600 kW |
| Fertiggestellt |
März 2003 |
Umweltschutz-Kriterien
| Gesamtstaub |
0,02 g/Nm³ oder weniger |
| Chlorwasserstoff (HCl) |
50 ppm oder weniger |
| Schwefeloxide (SOx) |
50 ppm oder weniger |
| Stickoxide (NOx) |
60 ppm oder weniger |
| Kohlenmonoxid (CO) |
30 ppm oder weniger (Durchschnittswert für 4 Std.) |
| Dioxine |
0.01 ng TEQ/Nm³ oder weniger |
System-Flussdiagramm

Nakatsugawa Städtisches Umwelt-Zentrum
| Name der Anlage |
Nakatsugawa Städtisches Umwelt-Zentrum |
| Kapazität |
98 t/Tag (49 t/24 Std. x 2 Einheiten) |
| Abhitzekessel-Dampfbedingungen |
30 kg/cm²G x 300 ˚C |
| Erzeugungskapazität |
900 kW |
| Fertiggestellt |
März 2004 |
Umweltschutz-Kriterien
| Gesamtstaub |
0,02 g/Nm³ oder weniger |
| Chlorwasserstoff (HCl) |
50 ppm oder weniger |
| Schwefeloxide (SOx) |
50 ppm oder weniger |
| Stickoxide (NOx) |
100 ppm oder weniger |
| Kohlenmonoxid (CO) |
30 ppm oder weniger (Durchschnittswert für 4 Std.) |
| Dioxine |
0,1 ng TEQ/Nm³ oder weniger |
System-Flussdiagramm

Ono-Katsuyama Anlage (View Clean Okuetsu)
| Name der Anlage |
Ono-Katsuyama Anlage (View Clean Okuetsu) |
| Kapazität |
84 t/Tag (42 t/24 Std. x 2 Einheiten) |
| Abhitzekessel-Dampfbedingungen |
17 kg/cm²G x 206 ˚C |
| Fertiggestellt |
Juni 2006 |
Umweltschutz-Kriterien
| Gesamtstaub |
0,01 g/Nm³ oder weniger |
| Chlorwasserstoff (HCl) |
50 ppm oder weniger |
| Schwefeloxide (SOx) |
50 ppm oder weniger |
| Stickoxide (NOx) |
100 ppm oder weniger |
| Kohlenmonoxid (CO) |
30 ppm oder weniger (Durchschnittswert für 4 Std.) |
| Dioxine |
0,1 ng TEQ/Nm³ oder weniger |
System-Flussdiagramm

Nemuro-Hokubu Bezirks-SHM-Behandlungsanlage
| Name der Anlage |
Nemuro-Hokubu Bezirks-SHM-Behandlungsanlage |
| Kapazität |
62 t/Tag (31 t/24 Std. x 2 Einheiten) |
| Fertiggestellt |
Februar 2007 |
Umweltschutz-Kriterien
| Gesamtstaub |
0,02 g/Nm³ oder weniger |
| Chlorwasserstoff (HCl) |
100 ppm oder weniger |
| Schwefeloxide (SOx) |
100 ppm oder weniger |
| Stickoxide (NOx) |
150 ppm oder weniger |
| Kohlenmonoxid (CO) |
30 ppm oder weniger (Durchschnittswert für 4 Std.) |
| Dioxine |
0,1 ng TEQ/Nm³ oder weniger |
System-Flussdiagramm

Sashima Reinigungszentrum
| Name der Anlage |
Sashima Reinigungszentrum |
| Kapazität |
206 t/Tag (103 t/24 Std. x 2 Einheiten) |
| Erzeugungskapazität |
3000 kW |
| Fertiggestellt |
März 2008 |
Umweltschutz-Kriterien
| Gesamtstaub |
0,01 g/Nm³ oder weniger |
| Chlorwasserstoff (HCl) |
10 ppm oder weniger |
| Schwefeloxide (SOx) |
10 ppm oder weniger |
| Stickoxide (NOx) |
50 ppm oder weniger |
| Kohlenmonoxid (CO) |
30 ppm oder weniger (Durchschnittswert für 4 Std.) |
| Dioxine |
0,01 ng TEQ/Nm³ oder weniger |
System-Flussdiagramm

Iwade Reinigungszentrum
| Name der Anlage |
Iwade Reinigungszentrum (vorläufig) |
| Kapazität |
60 t/Tag (30 t/24 Std. x 2 Einheiten) |
| Fertiggestellt |
Dezember 2008 |
Umweltschutz-Kriterien
| Gesamtstaub |
0,01 g/Nm³ oder weniger |
| Chlorwasserstoff (HCl) |
50 ppm oder weniger |
| Schwefeloxide (SOx) |
20 ppm oder weniger |
| Stickoxide (NOx) |
100 ppm oder weniger |
| Kohlenmonoxid (CO) |
30 ppm oder weniger (Durchschnittswert für 4 Std.) |
| Dioxine |
0,05 ng TEQ/Nm³ oder weniger |
System-Flussdiagramm

Sagamihara Anlage
| Name der Anlage |
Sagamihara Anlage |
| Kapazität |
525 t/Tag (175 t/24 Std. x 3 Einheiten) |
| Erzeugungskapazität |
10.000 kW |
| Fertiggestellt |
März 2010 |
Umweltschutz-Kriterien
| Ruß und Staub |
0,005 g/Nm³ oder weniger |
| Chlorwasserstoff (HCl) |
10 ppm oder weniger |
| Schwefeloxide (SOx) |
10 ppm oder weniger |
| Stickoxide (NOx) |
30 ppm oder weniger |
| Kohlenmonoxid (CO) |
30 ppm oder weniger (Durchschnittswert für 4 Std.) |
| Dioxine |
0,05 ng TEQ/Nm³ oder weniger |
System-Flussdiagramm

Kawagoe Anlage
| Name der Anlage |
Kawagoe Anlage |
| Kapazität |
265 t/Tag (132,5 t/24 Std. x 2 Einheiten) |
| Fertiggestellt |
März 2010 |
Umweltschutz-Kriterien
| Gesamtstaub |
0,02 g/Nm³ oder weniger |
| Chlorwasserstoff (HCl) |
10 ppm oder weniger |
| Schwefeloxide (SOx) |
10 ppm oder weniger |
| Stickoxide (NOx) |
50 ppm oder weniger |
| Kohlenmonoxid (CO) |
30 ppm oder weniger (Durchschnittswert für 4 Std.) |
| Dioxine |
0,005 ng TEQ/Nm³ oder weniger |
System-Flussdiagramm
